欧宝ob官网登录入口(中国)有限公司 欧宝ob官网登录入口(中国)有限公司 政策法规 产业市场 节能技术 能源信息 宏观环境 会议会展 活动图库 资料下载 焦点专题 智囊团 企业库
节能技术  中国节能产业网 >> 节能技术 >> 节能案例 >> 正文
大型高炉长周期高效运行的干式 TRT 装置
来源:中国节能产业网 时间:2015-5-21 14:39:07 用手机浏览

一、技术名称:大型高炉长周期高效运行的干式TRT装置

二、技术所属领域及适用范围:钢铁行业-高炉煤气余压余热发电

三、与该技术相关的能耗及碳排放现状

冶金工业的持续发展需要采用高效、节能、环保的TRT装置,以节约能源,减少浪费,降低成本,提高效益。干式TRT是为了适应冶金高炉干式除尘系统而研制的新一代产品,是钢铁产业发展的必然选择。

干式TRT发电功率比湿式高30%以上,吨铁回收电量约50kWh;提高煤气热值40℃-90℃;可使炉顶压力波动稳定在±2kPa以下; 可实现全自动远程一键式自动控制模式。目前该技术可实现节能量46万tce/a,CO2减排约123万t/a。

四、技术内容

1.技术原理

能量回收透平装置(简称TRT)是世界公认的钢铁企业重大能量回收装置。它是利用高炉炉顶煤气的余压余热,把煤气导入透平膨胀机,使压力能和热能转化为机械能,驱动发电机发电的一种能量回收装置。

干式煤气透平,是为了适应高炉干式除尘系统而研制开发的新一代余压透平,它能充分利用高炉煤气原有的热能,最大限度地利用煤气压力能来进行发电,在高炉炉容相同的条件下,干法比湿法的回收功率可提高30% -40%以上。这主要是进透平机前的气态参数发生了变化,煤气湿式净化后的温度,一般在50℃左右,而煤气干式净化后的温度一般在120℃-230℃之间,两者之差为70℃-180℃左右,且压力损失小,阻损一般为5kPa,甚至更低。由于干式TRT的煤气温度提高,阻损降低,煤气热焓提高,透平做功的能力也相对提高。

2.关键技术

(1)TRT专用气动、强度计算程序

TRT专用气动计算程序充分考虑到高炉煤气大流量、低压力、频繁波动及含尘等工况特性,提高透平效率;采用不平衡响应法等先进的强度设计理论,整个转子系统的计算结果能够真实模似转子在各种条件下振幅的变化情况,确保安全可靠运行。

(2)干式TRT专用叶型

解决TRT通道积灰和磨蚀是叶型设计成败的关键,积灰往往发生在容易产生附面层分离及旋涡的部位,采用干式TRT专用叶型,可防止积灰又可增加气流膨胀通道长度,提高叶片强度,改善变工况特性。

(3)系统成套技术

成套机组多,产品范围广,配置型式多样,机组成套技术先进、可靠,具有丰富的系统解决问题的经验和能力;陕鼓依托TRT系统为核心,以成套技术为纽带,运用现代项目管理方法,将主导产品与配套设备有机结合,形成以用户单项工程为核心,整体成套设计供货、安装调试的优势,向用户提供完善的整体服务。

(4)高精度顶压稳定控制技术

3H-TRT系统是陕鼓集团公司拥有自主知识产权的新一代高炉煤气压差能量回收系统,系统通过采用具有国际领先水平的STPC技术对高炉顶压进行高精度智能控制,可使炉顶压力稳定在±2kPa以下,大大低于以往控制顶压±5kPa的范围; 当顶压高精度稳定控制时,可升高高炉顶压的设定值(可提高3%-8%),增大高炉送风的质量流量,从而提高高炉的利用系数,降低焦比。

(5)粉尘在线监测装置

通过对布袋除尘效果的控制及在线检测除尘效果,实时检测机组的运行条件和运行状况,预测、预防、预报高炉煤气含尘量浓度大小并对机组的运行提出合理化建议,确保机组长周期安全运行。

(6)静叶可调技术

高炉煤气透平装置采用静叶可调,不仅能够扩大工况范围、提高效率和回收功率,而且可以更好的控制炉顶压力,减少压力波动。陕鼓不仅拥有一级静叶可调技术,并且研究开发出了全静叶可调的技术并获国家专利,进一步提高了透平的变工况效率,拓宽了装置的工作范围,同时,透平的第一级静叶可实现全关闭,冲动转速较小。在入口蝶阀、紧急切断阀全开时,利用静叶可使透平平稳启动和停机,并完成自动升速、自动并网、自动升功率和自动控制炉顶压力。

(7)自动控制技术

全自动控制,远程一键式自动控制模式,全部过程实现自动升速、自动投励磁、自动升电压、自动并网、自动升功率和自动控制炉顶压力一键操作,可实现无人操作、无人执守。

3.工艺流程

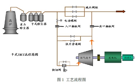
高炉煤气经重力除尘器、干式除尘器(一般为布袋除尘器)两次除尘后,在减压阀组前经过入口蝶阀、入口插板阀、快速切断阀进入透平膨胀机膨胀做功驱动发电机发电,膨胀后的高炉煤气压力约为10kPa,经过出口插板阀、出口蝶阀进入减压阀组后的煤气总管道去工艺。高炉炉顶压力通过改变透平静叶的工作角度来控制,满足机组变工况的要求。工艺流程见图1。

 123

五、主要技术指标

干式TRT用于采用干法除尘工艺中高炉煤气的能量回收,经干法除尘后的高炉煤气一般为150℃-250℃左右,压力损失约5kPa左右,含尘量5mg/m3 左右。

1.大幅提升TRT回收功率:干式除尘器的出口煤气温度高、压力损失小,因此发电功率比湿式高30%以上,吨铁回收电量约50kWh。

2.除尘效率高:干式除尘系统除尘阻力损失小(湿式阻损约15 kPa -45kPa,干式阻损约2 kPa -5kPa),并在运行中通过脉冲反吹布袋除尘技术,实现除尘连续性;干的粉尘还可以再利用。

3.节水节电:干式除尘与湿式除尘相比,生产每吨铁可节水约9 吨、节电约60%-70%。

4.提高煤气热值:干式TRT系统排出的煤气温度高,所含热量多、水分低,煤气的理论燃烧温度高,可有效提高理论燃烧温度及热效率。如用于烧热风炉,高炉热风温度可提高40-90℃,相应降低炼铁焦比8-16公斤/吨。

六、技术鉴定、获奖情况及应用现状

2003年4月,国产首套干式TRT在杭钢420m3高炉上率先通过试车考核后正式投运,机组运行良好,干式TRT 应用取得重大突破。并已经在宝钢、莱钢、安钢等4000m3以上大高炉得到应用,效果显著。

七、典型应用案例

典型用户及应用案例(应用单位、节能改造情况、节能效果和经济效益概述)

应用单位:上海宝钢

技术提供单位:西安陕鼓动力股份有限公司

应用节能技术情况:上海宝钢1#(5046m3)高炉,采用干式TRT,回收高炉煤气余压余热,透平回收功率达25000kW左右。目前机组运行情况良好,节能效果显著。节能效果分析:采用干式TRT后,回收功率达到25000kW,每年按8000小时计算,年回收电能25000×8000=20000万kWh,按节能效益果计算(每度电按0.5元计),预计可为用户节约费用1亿元;按照电力折算标准煤等价系数计算,节能量可达到6.4万tce/a,二氧化碳减排量可达到16.8万tCO2/a。

八、推广前景及节能减排潜力

预计未来5年,该技术在行业内的推广潜力可达到70%,总投入12亿元,年节能能力65万tce/a,减排能力172万tCO2/a。


分享到:
相关文章 iTAG:
没有相关技术
频道推荐
服务中心
微信公众号

CESI
关于本站
版权声明
广告投放
网站帮助
联系我们
网站服务
会员服务
最新项目
资金服务
园区招商
展会合作
中国欧宝ob官网登录入口(中国)有限公司上线下相结合的一站式节能服务平台。
©2007-2016 CHINA-ESI.COM
鄂ICP备16002099号
节能QQ群:39847109
顶部客服微信二维码底部
扫描二维码关注官方公众微信